As organizations continue to scale their OT cybersecurity deployments, centralized visibility and management are becoming more and more essential for maintaining security, operational resilience, and compliance.
With the release of MetaDefender Industrial Firewall v3.4, OPSWAT introduces integration with My OPSWAT Central Management—a major step toward unified management of industrial cybersecurity infrastructure.
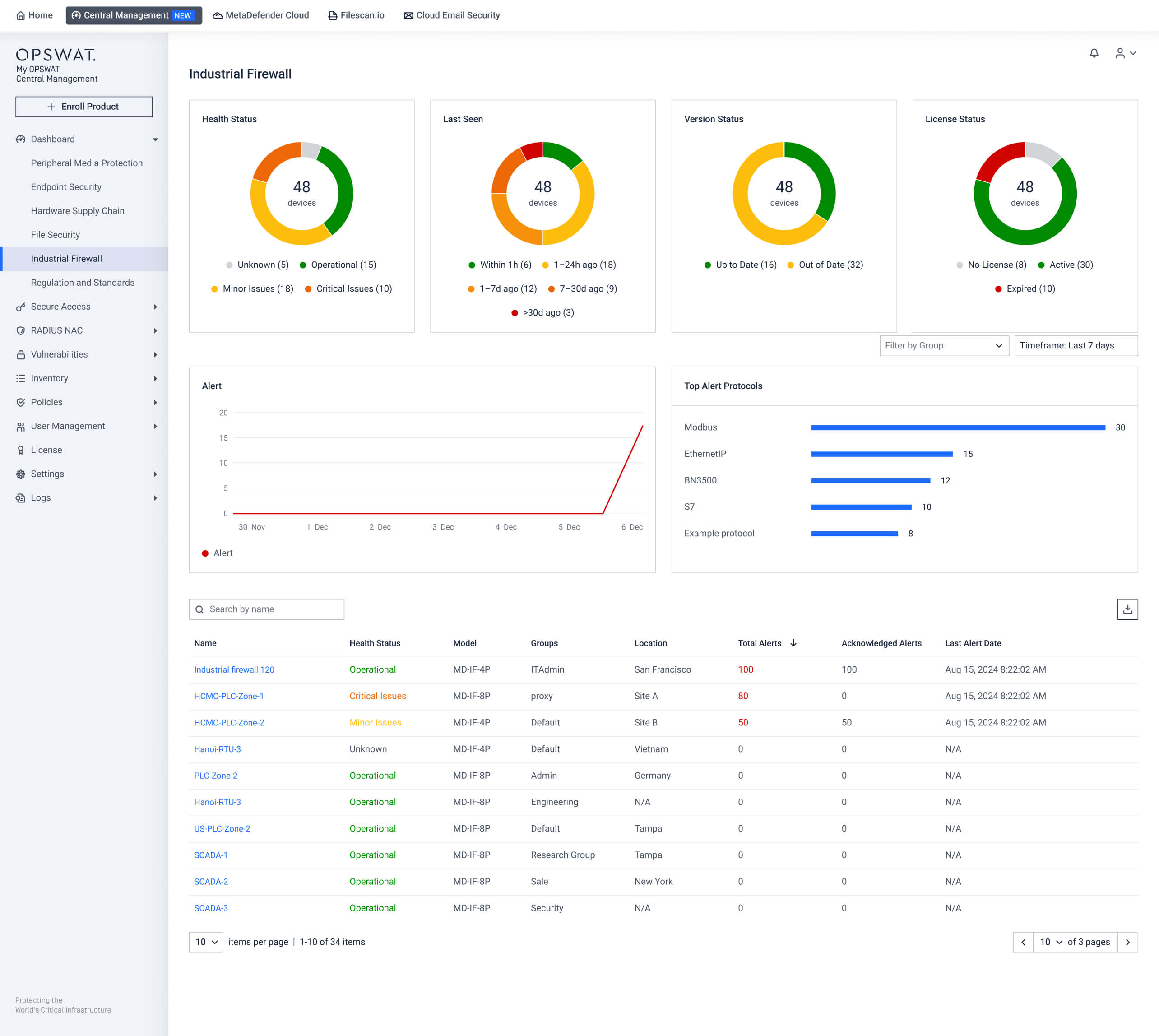
This new capability enables organizations to monitor, manage, and configure MetaDefender Industrial Firewall deployments from a centralized platform, simplifying operations while improving visibility across OT environments.
What is My OPSWAT Central Management?

My OPSWAT Central Management is a centralized platform designed to manage multiple OPSWAT products and instances from a single pane of glass. It allows organizations to monitor device health, analyze security events, manage policies, and gain comprehensive insights into their security infrastructure from one unified dashboard.
By integrating MetaDefender Industrial Firewall with My OPSWAT Central Management, administrators gain centralized operational visibility and control across distributed firewall deployments in industrial and critical infrastructure environments.
Key Capabilities in MetaDefender Industrial Firewall v3.4
1. Firewall Enrollment in My OPSWAT Central Management
MetaDefender Industrial Firewall can now be securely enrolled into My OPSWAT Central Management.
Once enrolled, firewall instances automatically appear within the centralized platform, enabling administrators to:
- Register and onboard firewalls into a unified management environment
- Maintain centralized visibility across multiple deployments
- Simplify lifecycle management and monitoring
This significantly reduces operational overhead for organizations managing firewalls across multiple industrial sites.
2. Centralized Firewall Details and Visibility
The integration provides administrators with detailed information about every enrolled firewall instance, including
- Device identification and metadata
- Deployment and system information
- Configuration overview
- Operational status

This allows security and OT teams to quickly assess the posture and configuration of deployed firewalls across environments.
3. Health and Connection Status Monitoring
Operational continuity is critical in industrial environments.
In My OPSWAT Central Management, administrators can monitor:
- Firewall health status
- Connectivity status
- System availability and operational conditions
This real-time visibility helps teams proactively detect issues and ensure firewall infrastructure remains operational and properly connected.
4. Firewall Inventory Management
MetaDefender Industrial Firewall v3.4 introduces centralized inventory management through My OPSWAT.
Administrators can:
- View all enrolled firewall instances in a single interface
- Track device inventory across distributed industrial sites
- Maintain accurate visibility of deployed security infrastructure
This simplifies asset management and improves operational awareness across OT environments.

5. Firewall Rule and System Management
Administrators can now perform basic firewall rule management and system configuration directly through a centralized management console.
Capabilities include:
- Viewing and managing firewall rules
- Monitoring rule configurations across multiple firewalls
- Simplifying policy management workflows
Centralized policy management helps ensure consistent security enforcement across industrial networks.

Why This Matters for OT Security
Industrial cybersecurity environments often span multiple plants, facilities, or remote sites. Managing security infrastructure individually at each location can create operational inefficiencies and increase risk.
With MetaDefender Industrial Firewall v3.4 and My OPSWAT Central Management integration, organizations can now:
- Centralize firewall monitoring and management
- Improve visibility across distributed OT environments
- Simplify firewall inventory and configuration management
- Maintain consistent security policies across sites
- Reduce operational complexity for security and OT teams
Unified Industrial Security Management
The integration between MetaDefender Industrial Firewall and My OPSWAT Central Management marks a significant milestone in OPSWAT’s vision of unified security management for critical infrastructure.
By bringing firewall visibility, configuration, and reporting into a centralized platform, organizations gain stronger operational control while maintaining the high security standards required in industrial environments.
MetaDefender Industrial Firewall v3.4 is now available, enabling organizations to enhance their OT security posture with centralized management through My OPSWAT Central Management.
Rethink Your Industrial Security Management
Discover how together MetaDefender Industrial Firewall and My OPSWAT Central Management can mature your OT cybersecurity posture.
